Skip to content

Features overview

Listed below is the overview for all ActiveServer functionality, including user interface outline. Under each section is a link to the relevant guides that will assist you with performing tasks.

Dashboard

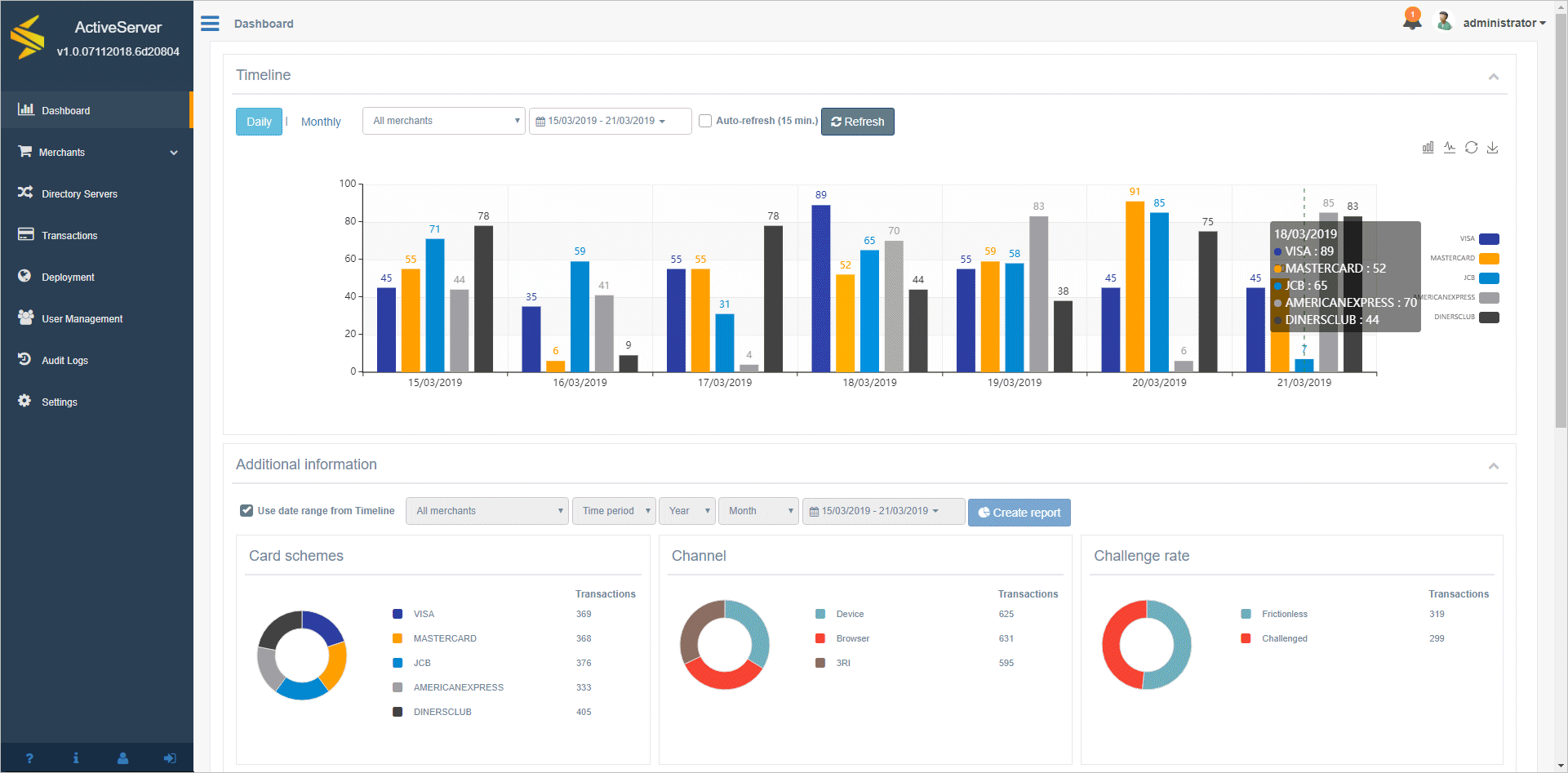
The Dashboard displays statistical graphics of authentications. These statistics are available for customisable time periods and can be system wide or broken down by merchant.

The Dashboard is only visible to users with roles that are designed for managing merchants, e.g Business Admin, Merchant Admin and Merchant.

For further information, refer to Guides > Administration UI > Using the Dashboard.

Dashboard

Merchants

Merchants has two sections: Merchants and Acquirers.

The Merchants page is used to manage merchant entities in ActiveServer. Merchants can be created, searched, viewed, edited and deleted. This is also where the 3DS Requestor client certificate is downloaded from, as well as where the encryption key for the merchant can be rotated.

The Acquirers page is used to manage acquirer entities in ActiveServer. Acquirers can be created, searched, viewed, edited and deleted, before being assigned to merchant profiles for 3DS2 authentication requests.

Merchants pages are only visible to users with roles that are designed for managing merchants, e.g Business Admin, Merchant Admin and Merchant roles.

For further information, refer to Guides > Administration UI:

Directory Servers

The Directory Servers page is used to manage the various card brand Directory Server settings in ActiveServer.
It has tabs for each of the card schemes. You can enter card scheme specific connection details, adjust timeout settings and manage SSL connections via the certificates section.

For further information, refer to Guides > Administration UI:

Transactions

The Transactions page is used to access records of all transactions processed by ActiveServer. Transactions can be filtered by various fields and accessed to view both transaction details and 3DS messaging.

This menu item and page is only visible to users who have roles that are designed for managing merchants, e.g Business Admin, Merchant Admin and Merchant roles.

For further information, refer to Guides > Administration UI > View transactions.

Deployment

The Deployment page is where the online Node, or Nodes for a multi-node setup, for the instance can be managed. It is also where the instance Activation status of the instance is viewed or where the instance is activated initially.

This menu item and page is only visible to users who have roles that are designed for managing system architecture , e.g System Admin role.

For further information, refer to:

User Management

The User Management page is where user access to the administration interface can granted and managed. Users can be created, searched, viewed, edited and deleted. In particular, this is where users are granted roles to access various system functionality.

This menu item and page is only visible to users who have a role that is designed for managing system wide users, e.g User Admin.

For further information, refer to Guides > Administration UI:

Audit logs

The Audit logs page is where system events and changes are recorded to be viewed.

This menu item and page is only visible to users who have roles that are designed for managing system architecture , e.g System Admin role.

For further information, refer to Guides > Administration UI > Audit logs.

Settings

The Settings page is where the user can configure system, security and 3D Secure 2 related settings for the instance.

This menu item and page is only visible to users who have roles that are designed for managing system architecture , e.g System Admin role.

For further information, refer to Guides > Administration UI > Configure system settings.

About

The About page is where the technical specifications of the instance is displayed. This is a useful resource for users when raising technical support queries with the GPayments support team.

This menu item and page is only visible to users who have roles that are designed for managing system architecture , e.g System Admin role.

For further information, refer to Guides > Administration UI > View ActiveServer information.

Notifications

The Notifications section is where important system notifications are communicated to the user. The notifications are displayed in the top right hand corner of the administration interface under the 🔔 icon.

For further information, refer to Guides > Administration UI > Notifications.

User profile

The User profile page is where the current user can edit details relating to their account as well as change their password. It can be accessed by selecting Profile icon in the bottom left hand corner of the administration interface.

For further information, refer to Guides > Administration UI > User profile.

Logging

ActiveServer creates daily log files and stores them in the as_home/logs directory. The log file names have a "as.yyyy-mm-dd.log" format (e.g. the log file created on the 23rd November 2019 would be named as.2019-11-23.log).

The log file contains the same messages, warnings and errors as shown on the ActiveServer console window.

If you are running ActiveServer in debug mode, the log files will contain detailed information about the transactions and can get very large. Always make sure that you have enough disk space for logging purposes. It is recommended that you remove (or archive) old log files every three months.

The verbosity of the log files can be set in the system settings. For further information, refer to Guides > Administration UI > Configure system settings.